ServiceNow Cloud Observability, formerly Lightstep, is reaching its End of Life (EOL) on March 1, 2026. To avoid disruption in observability and performance monitoring, organizations should plan a ServiceNow migration to Middleware, a modern observability platform that delivers full-stack visibility and AI-driven insights.
This guide offers a clear roadmap to help organizations transition smoothly, highlighting Middleware’s unique advantages as a modern observability platform.
Why Plan ServiceNow Cloud Observability Migration?
- End of Support: After March 1, 2026, ServiceNow Cloud Observability will no longer receive updates or support. Planning a ServiceNow migration now ensures uninterrupted monitoring and operational continuity.
- Strategic Shift: ServiceNow is shifting focus toward Service Observability and Service Reliability Management, without a direct replacement for Cloud Observability.
- Business Continuity: Migrating to a supported observability platform like Middleware ensures uninterrupted operational efficiency and system health.
👉 Don’t wait until ServiceNow Cloud Observability sunsets — Start your ServiceNow Migration now and secure uninterrupted visibility with Middleware.
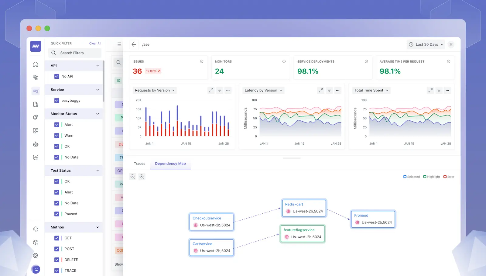
Middleware: The Superior Choice for Observability
Unified Observability Across the Stack
When planning a ServiceNow migration, Middleware provides true end-to-end visibility, including AI-powered log analysis and Kubernetes observability, enabling teams to detect issues across cloud infrastructure, applications, databases, and containers proactively.
All within a single, intuitive platform boasting over 200 integrations, so teams can instantly correlate events and trace root causes from business KPIs to individual requests.
It also dramatically reduces incident resolution times by working from a unified “single pane of glass” instead of piecing together siloed data sources.
👉 See Middleware in Action – Book a Demo

Unified Data Ingestion
Middleware’s purposeful telemetry collection via its data pipelines ensures only meaningful data is ingested, optimizing observability costs while maintaining complete visibility.
Complete native open-telemetry compatibility, rapid auto-instrumentation for all popular languages, and uninterrupted ingestion through established agents. It consolidates all observability signals efficiently, controlling data retention and cost, and accommodating petabyte-scale telemetry without friction.
AI- Powered Insights
By embedding AI and machine learning, Middleware’s OpsAI provides full-stack observability, automatically detects issues, generates and prioritizes alerts to reduce alert fatigue, and even fixes problems without manual intervention. This dramatically reduces MTTR and frees engineering teams to focus on strategic work.
Its AI engine not only detects anomalies but also creates and prioritizes alerts intelligently, reducing noise and ensuring teams focus on what truly matters. It also identifies frequent emerging dangers, while AI-operated diagnostic features reduce problems by 80% before they are analyzed.
See AI in action with real-world error tracking by exploring our blog on GitHub Commit Ownership & Error Tracking and learn how teams can quickly identify and resolve issues.

Smooth ServiceNow Migration to Middleware
Keeping in mind the enterprise change, the middleware provides rapid, low-risk onboarding with easy setup. It also automates source mapping, provides seamless dual-installed validation, includes comprehensive documentation, and offers direct ServiceNow Lightstep migration support from platform experts. It also ensures that a complex environment can be made smooth and error-free without compromising on complexity or compliance.
Scalability and Flexibility
Built on a modern, elastic architecture, middleware supports organizations from startup scale to large enterprise deployments, providing reliability and scalability. It also has tenant protection dynamically for millions of telemetry events per second.
Predictable Pricing
Middleware helps companies slash observability spend without compromising visibility, with a transparent, pay-as-you-use pricing model that scales with business needs. Organizations migrating from ServiceNow Cloud Observability can reduce spend with Middleware’s pay-as-you-use pricing, scaling costs naturally as the business grows. Organizations can reduce costs by up to 75% compared to legacy tools.
It provides transparent metered billing for only the data and features used, along with complete visibility into costs. This enables organizations of any size to optimize observability spending, forecast budgets, and avoid surprise overages or locked-in minimums.
For more details on migrating, see the Middleware’s guide:
👉 What to Expect When You Switch to Middleware (Day 0 – Week 4)
ServiceNow Cloud Observability vs. Middleware
| Feature | ServiceNow Cloud Observability | Middleware |
| Support Status | End of Life by March 1, 2026 | Active, full support |
| OpenTelemetry Integration | Limited | Comprehensive |
| AI-Driven Insights | Basic | Advanced analytics |
| Real User Monitoring (RUM) | Not available | Available |
| ServiceNow Migration Assistance | None | Dedicated teams |
| Data Retention Policy | Proprietary limits | Transparent, configurable |
| Pricing Model | Proprietary, contract-based | Transparent, usage-based |
| Deployment Flexibility | SaaS only | Cloud & self-hosted options |
| API & SDK Coverage | Enterprise-focused, some gaps | Full SDK & API support |
Benefits of Migrating to Middleware
1. Lower Costs with Pay-As-You-Go
Transparent, use-based pricing of middleware means that organizations only pay for the data they actually ingest and analyze. It eliminates expensive upfront commitments and reduces unnecessary overpricing.
This consumption-driven model scales with your business. You can plan your budget easily and reduce observability costs by up to 75% compared to legacy tools.
This empowers you to adapt expenses by gaining deep insights and operational controls.
2. Avoid Vendor Lock-In
Built on open standards like OpenTelemetry, Middleware makes your telemetry data fully portable and avoids silos or vendor lock-in. This freedom enables you to manage your data lifecycle and transition to new tools without a complicated ServiceNow migration process.
Additionally, demonstrate your observability strategy in a rapidly evolving cloud-native scenario, with future-proofing flexibility and reduced operational risk.
3. Faster Issue Resolution with AI
Middleware unites all telemetry logs, metrics, traces, and KPIs in a single, correlated context rich in the art of AI analytics. It also automatically detects issues and guides engineers directly to the root causes.
This intelligent, end-to-end observability exposes events and accelerates troubleshooting, reducing the MTTR by up to 80% and minimizing the financial impact of downtime on your business.

4. Boost Developer Productivity
Ops AI of middleware not only automatically detects issues but also provides actionable solutions and generates a PR. Developers and SREs spend less time pursuing symptoms and more time increasing team efficiency and delivering flexible, high-quality software rapidly.
5. Flexible Deployment Options
Recognizing the diverse needs of various ventures, middleware enables flexible deployment across public clouds, private clouds, and hybrid environments. It also supports fully self-hosted configurations, equipped with a safe multi-tenant architecture and comprehensive compliance certificates.
This adaptability ensures that observability with your existing infrastructure strategy can be effectively integrated with strategies for performance, security, or governance.
Migration Support and Services
Organizations can start by trying Middleware for free to explore its features and understand how it fits into their environment. Once ready to migrate from ServiceNow, dedicated customer success and technical teams are available to guide the transition, ensuring a smooth and low-risk onboarding.
Detailed documentation and training resources are also provided to help teams get up to speed quickly and confidently, ensuring a seamless ServiceNow migration process that maintains business continuity and minimizes risk.
Conclusion
Migrating from ServiceNow Cloud Observability to Middleware is not just necessary to avoid disruption; a ServiceNow migration is a strategic step to enhance full-stack observability and AI-driven monitoring. The integrated, AI-driven platform of middleware provides unique operational capabilities through faster issue resolution, deeper insights, and adaptive scalability.
A smooth ServiceNow Lightstep migration process, transparent pricing, and dedicated expert support ensure that the business not only maintains continuity but also gains a competitive advantage through increased reliability, cost optimization, and developer productivity. Choosing middleware means predicting your observability strategy today to run continuous success tomorrow.
👉 Contact us today for a ServiceNow migration consultation or schedule a personalized demo.




